연구 인적 자산 콘텐츠 서비스 프로세스
연구 인적 자산 콘텐츠 서비스 프로세스 개요
My Platform을 활용하는 연구 인적 자산 콘텐츠 서비스 트랙은 i) GoldenCompass를 활용하는 트랙 및 ii) 특허셋 분석(Analytics)을 활용하는 트랙이 있습니다. 이 중 GoldenCompass를 활용하는 전략적 행위 콘텐츠 서비스 트랙이 가장 중요합니다.
GoldenCompass를 활용하는 트랙은 i) 원릭의 편리성/신속성, ii) 세부 메뉴의 다양성, iii) 다양한 다른 메뉴로의 연결성 등에서 가장 활용성이 높습니다.
My Platform에서 i) 기업, ii) 기업의 분야 및 iii) 분야 아이템를 선택하면, GoldenCompass를 통하여 연구 인적 자원과 관련된 다양한 분석 콘텐츠를 제공받을 수 있습니다. 아울러, i) 연구자, ii) 분야의 연구자, iii) 연구자의 분야 아이템을 여러 개 선택하면, GoldenCompass를 통하여 선택한 아이템에 대한 연구 인적 자원 관점의 비교 분석 콘텐츠를 제공받을 수 있습니다.
Analytics는 특허셋을 대상으로 max 5,000여 가지의 분석-재분석을 제공하는 체계입니다. 관심을 가지는 대상을 기업, 분야 또는 기업의 분야로 한정하기 어려운 경우가 있습니다. 이때, 그 관심 대상을 특허셋(예, 특허 검색 엔진을 사용한 결과인 특허리스트)으로 특정할 수 있습니다. Analytics의 “연구자 대메뉴” 아래에 있는 각종 하위 메뉴를 선택하면, 특허셋을 구성하는 특허를 발명한 연구자에 대한 각종 분석 결과를 생성할 수 있습니다. 
My Platform 활용 연구 인적 자산 콘텐츠 서비스 프로세스
My Platform을 활용하면 연구 인적 자산 콘텐츠 서비스를 효과적으로 이용할 수 있습니다.
•
Step 1 : (at MP) 아이템 선택 : 개별 My Platform에서 아이템을 1개 선택 또는 n개 선택
•
Step 2 : (at MP) 연구 인적 자산 모드 선택
•
Step 3 : (at MP) 연구 인적 자산 메뉴 선택 : 연구 인적 자산 모드에 대응되는 연구 인적 자산 메뉴를 선택
•
Step 4 : (at GC) 연구 인적 자산 콘텐츠 제공 받음
•
Step 5 : (at GC) GC의 다른 연구 인적 자산 관련 메뉴 선택 → 선택된 다른 연구 인적 자산 관련 메뉴의 연구 인적 자산 관련 콘텐츠 제공 받음
연구 인적 자산 콘텐츠 서비스 체계
GoldenCompass는 i) 기업별, ii) 기업의 특정 분야별로 그 기업의 연구 인적 자산에 대한 다양한 분석 콘텐츠를 제공합니다.
조직 내 연구 인적 자산의 종류 세분화(auditing)
GoldenCompass가 기업별로 제공하는 연구 인적 자산의 종류에는 i) 특허를 많이 발명한 핵심 연구자, ii) 피인용을 많은 받은 선도 연구자, iii) 급성장 연구자, iv) 지표별 급등/급락 연구자 등이 있습니다. 한편, 기업의 분야별로는 v) 그 분야에 대한 전문성 높은 연구자를 추가적으로 제공합니다.
핵심 연구자
GoldenCompass는 기업 또는 기업의 분야에 대한 핵심 연구 인적 자산에 대한 원클릭 분석 콘텐츠를 제공합니다.
한편, 연구 인적 자산 중 특정한 인종 그룹에 속하는 연구 인적 자산을 발굴할 필요성(예, HR 목적 등)이 있을 수 있습니다. 이 경우, 연구자에 대한 필터를 사용합니다.
선도 연구자
GoldenCompass는 기업 또는 기업의 분야에 대한 선도성 높은 연구 인적 자산에 대한 원클릭 분석 콘텐츠를 제공합니다.
급성장 연구자
GoldenCompass는 기업 또는 기업의 분야에 대한 급성장 연구 인적 자산에 대한 원클릭 분석 콘텐츠를 제공합니다.
신규 연구자
GoldenCompass는 기업 또는 기업의 분야에 대한 신규 연구 인적 자산에 대한 원클릭 분석 콘텐츠를 제공합니다.
전문성 높은 연구자
GoldenCompass는 기업 또는 기업의 분야에 대한 전문성 높은 연구 인적 자산에 대한 원클릭 분석 콘텐츠를 제공합니다.
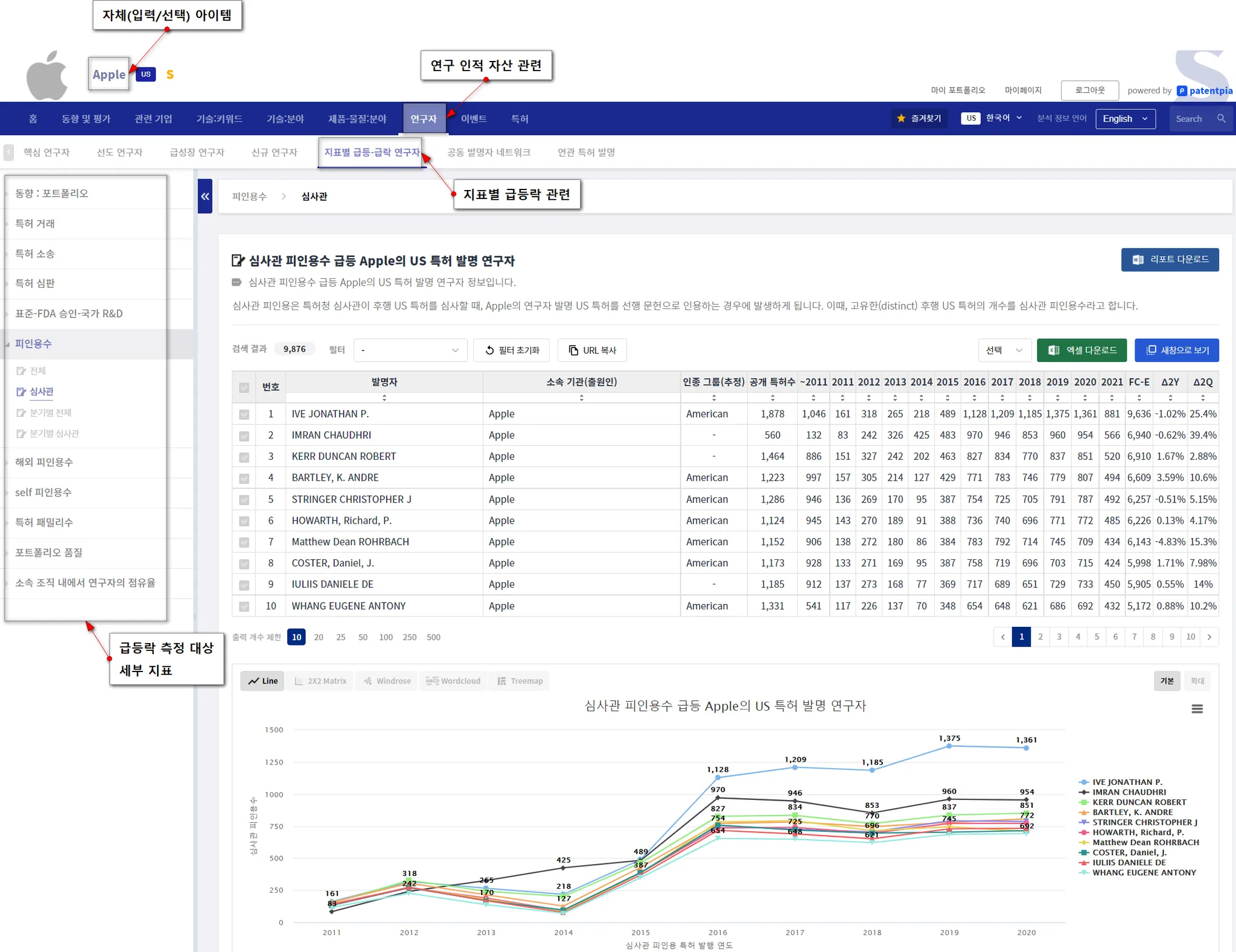
지표별 급변동 연구자
GoldenCompass는 기업 또는 기업의 분야에 대한 지표별 성과가 급등한 연구 인적 자산에 대한 원클릭 분석 콘텐츠를 제공합니다.
지표에는 i) 국내외 각종 피인용, ii) 국내외 특허 패밀리, iii) 포트폴리오 품질, iv) 각종 점유율 등이 있습니다.
개별 연구 인적 자산에 대한 분석 콘텐츠
GoldenCompass는 개별 연구 인적 자산인 발명자/연구자 개개인에 대한 다양한 분석 콘텐츠를 제공합니다. 연구자별 분석 콘텐츠를 통하여, 연구 인적 자산 개개인에 대한 심층적인 분석 및 평가가 가능하게 됩니다.
연구자 개인별 분석 콘텐츠에 대한 상세한 사항은 "연구자 분석 콘텐츠" 페이지를 참고하세요.  "연구자 분석 콘텐츠" 페이지에는 연구자별 i) 각종 측정 지표 및 시계열(동향) 분석, ii) 국내외 연관 기업 및 연관 연구자, iii) 공동 연구 네트워크 등에 대한 상세한 설명을 제공합니다.
관련 콘텐츠
•


