시각화 필요 시 활용 지도
시각화 생성 허브로서의 GoldenCompass
GoldenCompass 시각화 생성 정책
GoldenCompass는 아이템별 분석 결과별로 다양한 시각화 콘텐츠를 제공합니다.
Apple을 관심 기업으로, Apple의 flexible display를 Apple의 관심 키워드 예시로, PatentPia GoldenCompass를 활용한 차트 콘텐츠를 제공합니다. 위 활용 지도의 각 항목에 결합되어 있는 사슬(링크) 표시를 클릭하면, 예시 화면이 새 창으로 열립니다.
GoldenCompass의 분석 화면은 i) 분석 표(table), ii) 차트 등 시각화 콘텐츠를 포함하고 있습니다. 시각화 콘텐츠는 분석 표에서 제시되는 데이터가 허용하는 것의 모든 차트를 제공하는 것을 원칙으로 합니다. 이에 따라, 하나의 분석 표의 하단에, 여러 개의 차트 콘텐츠가 제공되고 있습니다. 다양한 차트를 클릭만으로 활용할 수 있습니다.
분석 표 데이터 형태와 가능한 시각화 종류는 다음과 같습니다.
Show All
Search
행과 열의 개수 및 값의 성격에 따라 차트가 파생되는 원리는 다음과 같습니다.
반응형-눈에 보이는 분석 표 데이터에 대응
GoldenCompass의 차트는 분석 표 데이터에 대응되어 실시간으로 변동됩니다. 분표 표 데이터에 i) 필터링 ii) 소팅, (iii) 아이템 선택) 등을 실행하면, 눈에 보이는 분석 표의 내용이 변경되고, 분석 표 내용에 반응하여 차트도 즉시 변경됩니다.
예시적으로, 필터 적용 전 차트와 필터 적용 후 차트를 제시합니다. 필터 적용에 따라 분석 표 데이터가 달라졌기 때문에, 차트의 내용도 달라 집니다.
필터 적용 전(before)
기업 분석 화면에서, 필터 → 기업 기초 사항 → 권리자 국적 → 나열된 국적 중 1개 선택(예, United States) → "필터 적용" 버튼 클릭의 순서로 입력하면, 선택된 국적을 기준으로 필터링이 적용됩니다.
필터 적용 후(after)
필터를 적용하면 필터링된 아이템만이 분석 결과로 출력됩니다.
필터를 통해서 특정 국적을 선택하면 선택된 국적의 기업만 출력됩니다.
변경된 분석 결과에 따라, 차트 등에서도 선택된 국적의 기업만이 나타납니다. 아울러, 리포트 등도 선택된 국적의 기업만으로 구성됩니다.
"URL 복사" 클릭을 통한 URL 또는 "새창으로 보기"를 클릭 후 주소창의 URL을 사용하면, 선택된 국적의 기업만 출력되는 분석 화면을 공유/개방/재현 할 수 있습니다.
GoldenCompass 자유 차트
GoldenCompass는 주어진 분석 표 데이터에 대한 자유로운 변형을 허용하는 자유 차트 기능을 제공합니다. 자유 차트에서는 i) 차트 제목, ii) 차트에 사용되는 지표/변수(쌍), iii) 차트의 종류를 변경할 수 있습니다. 아울러, 최종 차트는 URL 등을 통하여 공유 및 재현 할 수 있습니다.
차트 유형 선택 영역의 맨 오른쪽에 있는 “자유 차트 생성”를 클릭하면, 차트를 변형할 수 있는 화면이 열립니다.
Step 1 : “자유차트 생성”선택
Step 2 : 차트 설정 변경
차트 제목 및 차트를 구성하는 제어 항목(예, X축, Y축 등)을 변경할 수 있습니다. 예시적으로, Y축을 집중률로 변경하고, 차트 제목도 이에 따라 변경합니다.
Step 3 : ‘URL 복사’ 버튼을 클릭하여 URL을 복사합니다. ‘새창 보기’ 버튼을 클릭하여 나오는 화면의 주소창에서 URL을 복사하여 사용할 수 있습니다.
시각화 활용 트랙
대시보드에 활용
PatentPia Dashboard는 GoldenCompass에서 생성되는 시각화 콘텐츠를 최대로 활용하는 체계입니다. 상세한 것은 PatentPia Dashboard 매뉴얼을 참고해 주세요.
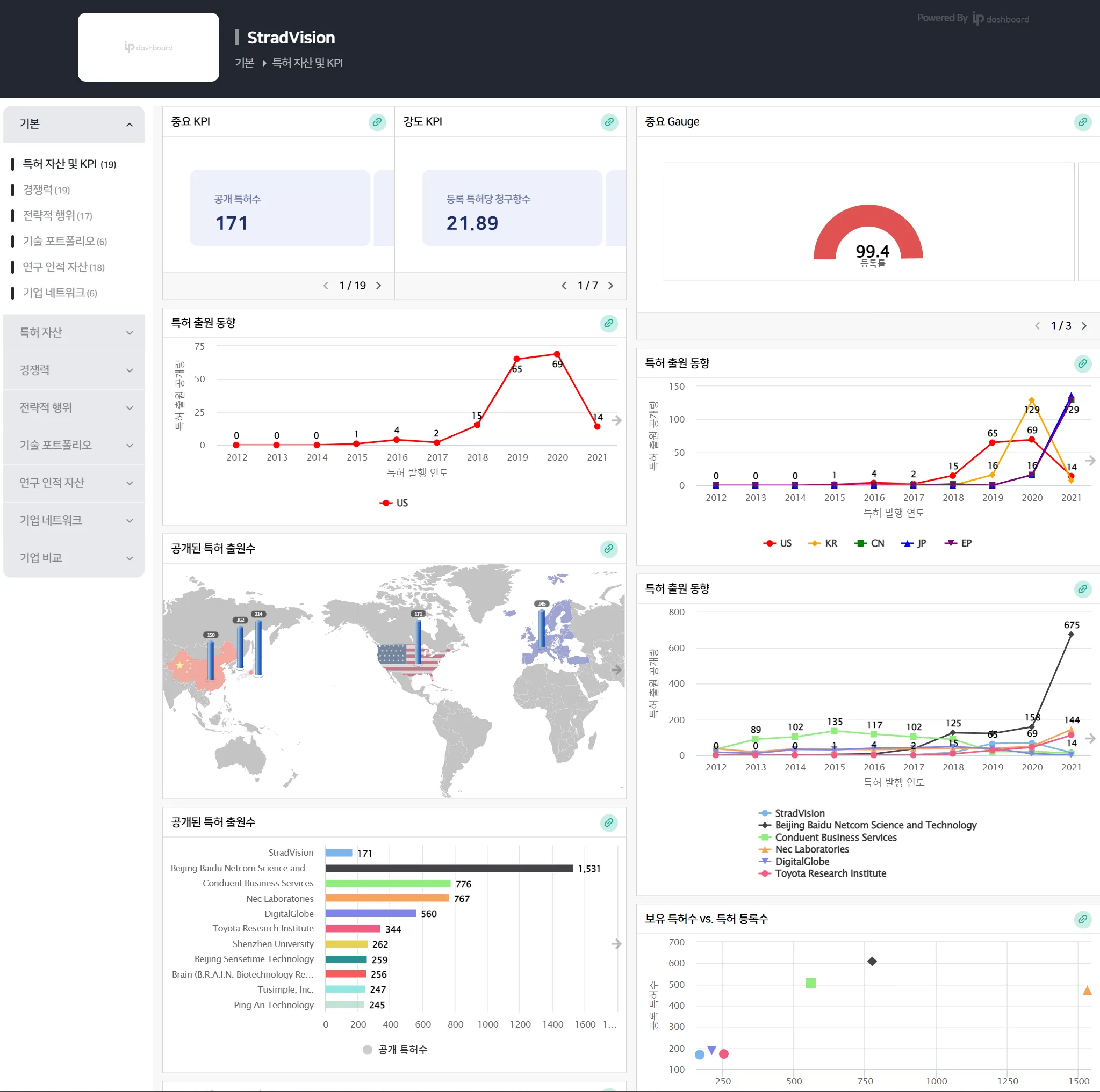
아래는 PatentPia Dashboard의 한 예시로, 특정 기업에 대한 기본 대시보드입니다.
MS Word 리포트에 활용
PatentPia Report는 GoldenCompass에서 생성되는 분석 콘텐츠 및 시각화 콘텐츠를 최대로 활용하여, MS Word 파일로 된 리포트를 실시간으로 생성하는 체계입니다. 상세한 것은 PatentPia Report 매뉴얼을 참고해 주세요.
차트 URL을 통한 시각화 재현-공유 및 관리
차트 URL
PatentPia GoldenCompass가 제공하는 모든 차트에는 차트 URL이 있습니다. 차트 URL은 링크를 걸거나, 공유하거나, 관리 대상으로 관리할 수 있습니다. 차트 URL로 링크되거나 공유된 차트는 재현됩니다.
한편, 자유 차트 기능을 활용하면, X/Y 축 등과 같은 축 변형이나 차트 제목 등과 같이 차트를 구성하는 요소를 변형한 변형된 차트(자유롭게 변형한 최종 차트 = 자유 차트)를 생성할 수 있습니다. 자유 차트도 URL을 통하여, 링크, 공유, 관리 및 재현됩니다. 자유 차트의 URL은 자유 차트 생성 화면에서 ‘URL 복사’를 클릭하면 복사됩니다. (한편, 차트 URL은 ’새창 보기’를 클릭하여, 생성된 자유 차트를 별개의 화면에 나타나게 하고, 화면의 주소창에 있는 URL을 복사하여 사용해도 됩니다.)
업로드/Input한 데이터를 통한 시각화 생성 및 활용
한편, PatentPia는 i) PatentPia Analytics, ii) My GoldenCompass(coming soon) 등을 통해, 사용자가 업로드한 데이터를 활용한 시각화 콘텐츠 서비스를 제공합니다.
Analytics를 통한 시각화 생성
PatentPia Analytics는 업로드된 특허셋을 대상으로 5,000여가지 이상의 실시간 분석 & 시각화를 제공해 주는 체계입니다. Analytics에 대한 상세한 것은 PatentPia Analytics 매뉴얼 페이지를 참고해 주세요. Analytics의 분석&시각화 기능을 활용하기 위해서, 특허 데이터를 업로드 하는 것은 i) My platform 활용 트랙, ii) Analytics 홈(coming soon) 활용 트랙 등이 있습니다.
My GoldenCompass를 통한 시각화 생성(coming soon)
My GoldenCompass는 사용자가 업로드 한 특허셋(with/without 테크 트리 등 분류 체계)에 대하여, GoldenCompass와 대등한 수준의 다양한 분석 & 시각화 콘텐츠를 제공해 줍니다. My GoldenCompass는 GoldenCompass와 동일한 기능 체계를 지원하므로, GoldenCompass를 통한 시각화 기능을 거의 100% 활용할 수 있습니다.




